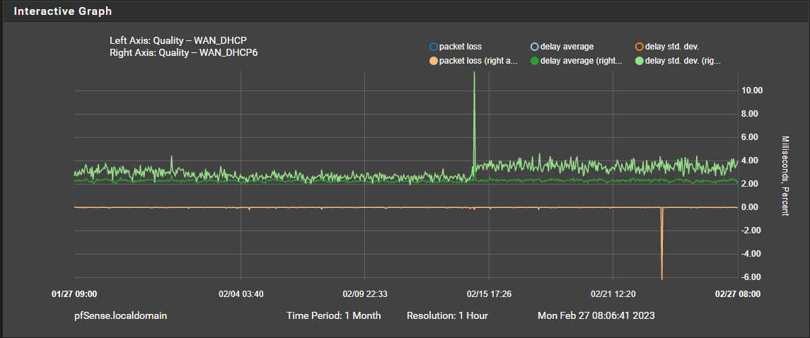
I recorded an increase of the IPv4 & IPv6 RTT packet delay standard deviations that started on February 15, 2023 at 01:00:00. (note: no local network changes to any hardware or software)


There is not any perceptible difference in network performance but I am curious if I should be concerned or if anyone else has seen this?